Epsilon3 Changelog #96 - Role Based Permissions, Require Skills for Roles, Human Resources, Issues Insights, & Dynamic Item Detail Update

Welcome to the latest edition of the Epsilon3 Changelog, covering release versions v 1.202 - 1.204. Customer feedback fuels each new feature and improvement, so we’d love to hear what you think about these latest developments. Let’s keep driving mission success!

 
 

TL;DR:

  • Role Based Permissions

  • Require Skills for Roles

  • Human Resources

  • Issues Insights

  • Dynamic Item Detail Update


New! Role Based Permissions

  • We’ve revamped our access control to give teams more flexibility when assigning permissions to users.  Now, all permissions are tied to custom roles, which themselves can be assigned directly to users or indirectly through groups.  Projects have also received the same treatment - users can now be assigned completely different roles for different projects.

 

New! Require Skills for Roles

  • You can now enforce skill requirements on roles to control when permissions are usable. If a user lacks a required skill or it has expired, the role remains assigned but its permissions are disabled. The user settings tab shows role validity and any missing or expired skills.

 

New! Human Resources

  • The new Resources page, alongside related View and Admin permissions, enables greater management of users. HR Admins can now edit user details, including new personnel fields, as well as track employee growth with dedicated tabs for performance and personnel notes. Users with view-only permissions can now browse the profiles of others to see the basic information relevant for their work.

 

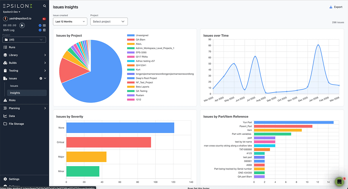
New! Issues Insights

  • The Issues Insights page gives you an at-a-glance analytics dashboard with four charts, issues by project, over time, by severity, and by top parts/items, filterable by date range and project. Spot trends, identify problem areas, and export the data as CSV. It helps teams quickly pinpoint where issues concentrate so they can prioritize fixes and reduce recurring problems.

 

New! Dynamic Item Detail Update and Update Cost, Weight, Location

  • The Inventory Details block now lets you reference all items in a Check In or Check Out block (including items dynamically added during a run) and update an item's unit cost, weight, and location. This enables seamless tracking and traceability of your items across assembly, usage, maintenance, and more.

  • Help Center Article

Improvements & Fixes:

  • Purchase Order Enhancements: Comments

If you are a current user of Epsilon3, contact support@epsilon3.io for the review link to earn $50 before submitting.

Previous
Previous

How to Run a Mission Readiness Review (MRR): A Complete Guide

Next
Next

Digital Work Instructions Software for Mission-Critical Procedures | Epsilon3